Skip to main content
The Operations page provides a comprehensive view into your operations, allowing you to monitor and analyze performance with detailed metrics, client usage data, and insights.

Why Use the Operations Page

  • Track All Operations: Monitor every operation executed against your federated graph
  • Analyze Deprecated Fields: Identify which operations use deprecated fields and which clients are affected
  • Make Safe Schema Changes: Use usage data to safely remove deprecated fields
  • Monitor Client Usage: Track how different clients interact with your operations and identify usage patterns
  • Debug Performance Issues: Sort operations by latency or error rate to quickly identify problematic operations
  • Plan Schema Evolution: Use data-driven insights for migration planning and client communication

Page Layout

The Operations page features a responsive two-panel layout designed for efficient operation analysis:

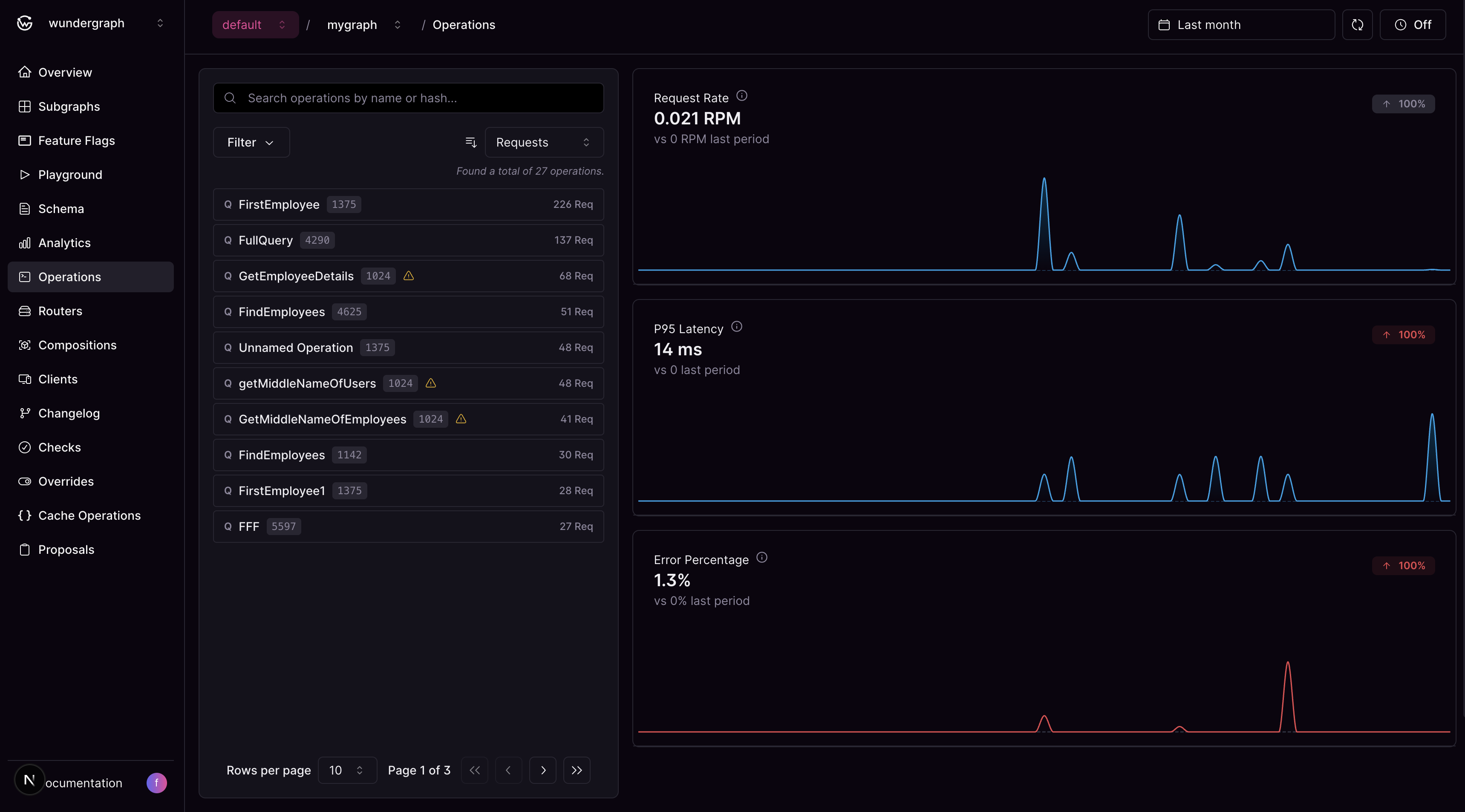
Operations List

The left panel displays a searchable, filterable list of all operations executed against your federated graph. Search and Filtering Options:
  • Text Search: Search by operation name or hash
  • Sort by Metrics: Choose from Request Count (default), Latency, or Error Rate
  • Sort Direction: Toggle between ascending and descending order
  • Deprecated Fields Filter: Show only operations with deprecated fields to focus on operations that need attention during schema evolution
  • Client Name Filter: Filter operations by specific clients to analyze client-specific usage patterns and behavior
  • Flexible Date Ranges: Choose from predefined ranges or set custom dates, respecting your plan’s retention limits
Each operation displays:
  • Operation Name: The name of the GraphQL operation (or “Unnamed Operation” for operations without names)
  • Operation Type: Query, Mutation, or Subscription
  • Performance Metrics: Based on your selected sorting criteria (latency, request count, or error rate)
  • Deprecated Fields Indicator: Visual indicator if the operation uses deprecated schema fields

Operation Details & Analytics

The operation details and analytics panel dynamically displays either:
  • Overview Analytics: Aggregate metrics for all operations when no specific operation is selected
  • Operation-Specific Analytics: Detailed metrics and insights for a selected operation
Click on any operation in the left panel to view detailed details and analytics:
  • Client Usage: View the clients that have used the operation and the number of requests made by them
  • Deprecated Fields: List of deprecated fields used by the operation
  • Performance Metrics: Visual charts displaying request rate, P95 latency, and error percentage trends for the selected operation

Additional Features

When working with operations, you can also:
  • Navigate to Traces: Jump directly to the Analytics Traces page with pre-applied filters for the selected operation
  • Inspect Operation Content: View the complete GraphQL operation with syntax highlighting in a modal